
Boost productivity with Zünd Connect
Zünd Connect: the monitoring tool that offers reliable support for production planning. ZCO collects and bundles together production data from the Zünd cutters connected to it, turning this data into meaningful, visual KPIs. Zünd Connect makes production transparent and illustrates the potential for optimization in cutting. Zünd Connect is already being used by Zünd customers in a number of countries – including NGS Printing in Chicago, USA.
If you want to make a cutter more effective, you need to identify the potential for optimization at hand and make use of it. Only a small part of this potential is related to the technology at play, with the other half linked to processes and users. Or, in the words of Mike Sorrentino, Production Manager at NGS Printing: “Zünd cutters are efficient in and of themselves. So why are certain jobs inefficient? That’s the question we’re trying to answer.”
NGS Printing offers a broad range of services, from the pre-print stage right through to delivery. It produces a wide array of large-format advertising materials for the POS using cutting-edge digital production technology – including three Zünd D3 cutters and an S3. In a production environment so focused on industrial manufacturing, digital and automated production processes are utterly crucial. For Sorrentino, Zünd Connect is also a form of automation tool: “ZCO makes our day-to-day work so much easier. This tool is particularly useful because it gives you all the information that you need in one place. Previously, we often struggled to pin down interface issues or problems with efficiency more generally. Zünd Connect gives us this information at a glance – which makes our work much easier.”
Asking “why?”
ZCO is a valuable, important source of information for analyzing jobs retrospectively. But the value of this analysis tool lives and dies by the questions you ask yourself and it. As Sorrentino says: “If we want to detect sources of waste and understand what needs to be done better next time, we have to identify what went wrong the first time.” At the same time, though, he emphasizes that ZCO is not able to say why a machine stopped. “ZCO cannot see whether the operator turned off the cutter due to a problem or whether they just stopped for a coffee break – which is fine.” The user themselves needs to work out why a job didn’t quite go to plan or why the machine stopped. Instead, Sorrentino primarily focuses on which of his Zünd cutters is currently working the most efficiently: “We get lots of repeat orders. If a job takes eight hours today, I want to know if it also takes eight hours next time, or if it gets done more quickly or more slowly. Then I can work with the operators to explore the potential reasons behind this. This information is absolutely crucial for our order calculations. If you regularly undertake complex orders, as we do, you also need to be able to calculate them correctly. You can resolve issues with your employees, but you can’t ask your clients for more money if something goes wrong. In other words, Zünd Connect provides crucial data for order calculations.”

Flexible production planning with Zünd Connect
At NGS Printing, production takes place in shifts – and ZCO provides Sorrentino with crucial KPIs about the efficiency of every single Zünd cutter: “Being able to see where I need to modify the workflow makes it easier for me to plan our production schedules. And, thanks to ZCO, we can draw certain conclusions and take the necessary steps, such as providing specific user training for our operators. If I need to plan 300 hours’ worth of jobs and don’t know how long each will take, I can’t draw up a timetable. With fixed hourly rates for each job, though, I can create a neat and tidy weekly plan. Plus, I can adapt it dynamically if production processes require it. This enables me to react flexibly to unforeseen events and keep the workflow flowing smoothly.” Sorrentino is “a great advocate of transparent processes” in general, as he puts it. In principle, everyone at the company can access Zünd Connect and view the performance data of the cutters connected to it – not least the operators. “If they know how their cutter can perform in production, they’ll also want to find out where they can make improvements.”

“With Zünd Connect, we’re on the safe side”
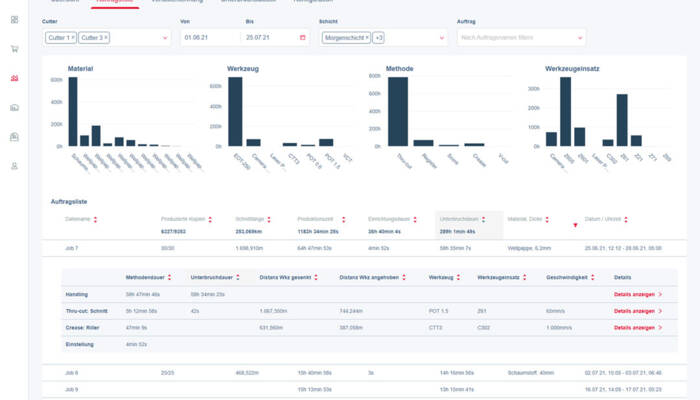
The interruption statistics are crucial for NGS Printing because they help the company find out where exactly, and why, it is losing time during the cutting process. The interruption statistics list the reasons for interruptions and can be filtered by time, material, processing method or tool used. The statistical representation shows users how many hours their cutter was not being used for production due to machine interruptions within a set period of time. However, Sorrentino doesn’t see a machine interruption as something negative per se. “Interruptions are, wrongly, seen as something negative, but I can also use them to my advantage. If I know when interruptions are likely to occur, I can sometimes take them into account in my production planning by appropriately adjusting cycle times, for example.”
At NGS Printing, Zünd Connect plays a key role in production planning. It supplies data and information, and impacts upstream and downstream processes alike. Digital printing is one of them: “If I know that printing an order will take two hours but we’ll need 20 hours to cut it, we’ll print it first. However, if printing’s going to take 20 hours but cutting it will only need an hour, we’ll move it to a later point in the timetable for cutting.” Sorrentino can’t imagine order and production planning without Zünd Connect, which provides him with all the relevant data, prepares it for him, and offers it to him in the form of simple, clear, visual KPIs. “Zünd Connect means I have these KPIs at my fingertips. Thanks to Zünd Connect and the information provided by this monitoring tool, we’re always on the safe side.”
